#开源 #服务器

Nginx UI - 一款开源的 Nginx 网络管理界面

在线体验 | 帐密 admin

💡Features

▫️内置 ChatGPT 助理
▫️一键申请/续签 SSL
▫️内置命令行终端
▫️支持在线编辑 Nginx 配置文件
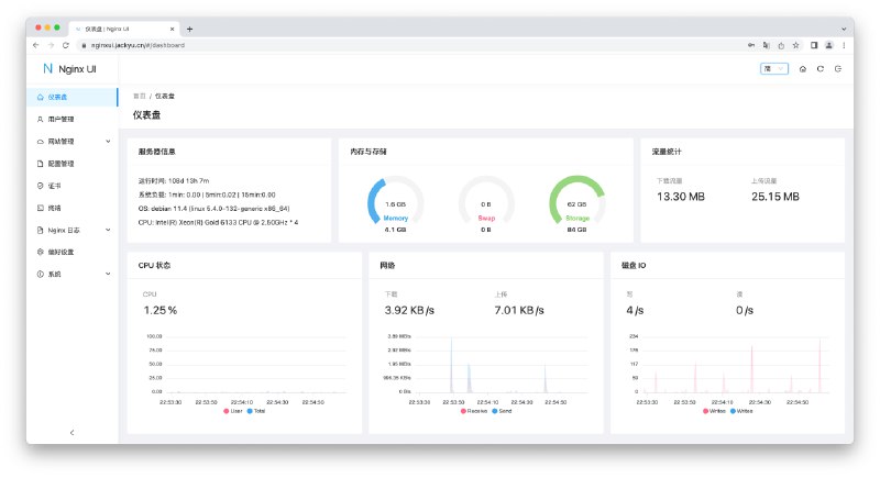
▫️支持查看服务器 CPU、内存、系统负载、磁盘使用率等指标
▫️...

📄如果你不想用宝塔面板,或许 Nginx UI 是个不错的选择

项目还比较初期,但是开源,所以有更多的操作空间

🎁建站推荐使用 Cloudcone ,1H1G 年付 21.6 美元

📢关注频道:@geekshare
💬加入群聊:
@igeekshare
📮欢迎投稿:
@Geekshare_bot
 
 
Back to Top