🌐IPLC专线推荐选购指南:
https://iplc.best/

🤝 联系频道主:
@IPLC_BEST_CHATBOT
#宝塔 #建站 #建站 #服务器

⚙️ Laranode - 一个开源的服务器控制面板

laranode 是一款功能强大的开源软件,可替代 cPanel 和 Plesk!

支持多账户、 网站管理、文件管理、Let's Encrypt 费证书、系统监控、UFW防火墙等功能

我还没有测试,看起来不错的亚子

➡️已收录至「服务器/域名

📮投稿 📢频道 💬群聊 🔎索引
#宝塔 #建站 #建站 #服务器

⚙️Hestia - 一款开源的服务器控制面板

🌐开源页面 | 📖文档 | 🌐Demo

📄Hestia 仅可在 Debian 和 Ubuntu 中运行,支持 Apache2、Nginx 和 PHP-FPM,安装只需要一行命令即可

建站基本没问题,特色功能是可以直接在上面搭建邮箱服务器

➡️已收录至「服务器/域名」

📮投稿 📢频道 💬群聊 🔎索引
https://github.com/seriousm4x/UpSnap

Wake on Lan 的 Web GUI 项目,配合内网穿透,可以很方便的远程启动电脑

🏷 TAG #linux #服务器 #GitHub #WOL
📢 Channel @ednovas2
👥 Group @ednovas4
GitHub项目地址:
https://github.com/IceWhaleTech/CasaOS

给家里的Linux家庭服务器刷一个网页GUI控制面板,方便安装Docker等常用软件
curl -fsSL https://get.casaos.io | sudo bash


系统和架构支持如图所示

🏷 TAG #linux #服务器 #GitHub
📢 Channel @ednovas2
👥 Group @ednovas4
#Surge #VPS #监控 #模块 #Module #面板 #Panel #服务器 #脚本

修改后端改为 https://github.com/lollipopkit/server_box_monitor/wiki/%E4%B8%BB%E9%A1%B5

文件见本消息评论区

实现对 VPS 的流量、运行时间,CPU 及内存的监控 Surge 面板,更简单易行

需要在 VPS 端进行部署方可使用。

原作者:@GetSomeNeko@clydetime 根据需求进行修改,整点猫咪进行整理。

https://t.me/GetSomeCats/299
主页
#开源 #跨平台 #服务器

📊Server Box - 一款开源跨平台的 Linux 服务器工具箱

📖wiki

📄支持 SSH 终端、SFTP、Docker&包&进程管理、状态图表、代码编辑器等功能

🆓iOS 端目前在外区可免费下载使用,作者表示以后会增加内购

📮投稿 📢频道 💬群聊 🔎索引
#宝塔 #建站 #建站 #服务器

⚙️CyberPanel - 一个开源的 Web 服务器控制面板

🌐开源页面 | 📖教程

📄CyberPanel提供了多种常用的 Web 服务器管理功能:自动SSL、FTP服务器、DNS服务器、phpMyAdmin、电子邮件支持、文件管理器、PHP管理、防火墙、一键备份和还原等

CyberPanel 在网友的口碑中还不错,主打性能强悍,内置的免费功能足够使用了

➡️已收录至「服务器/域名」

📮投稿 📢频道 💬群聊 🔎索引
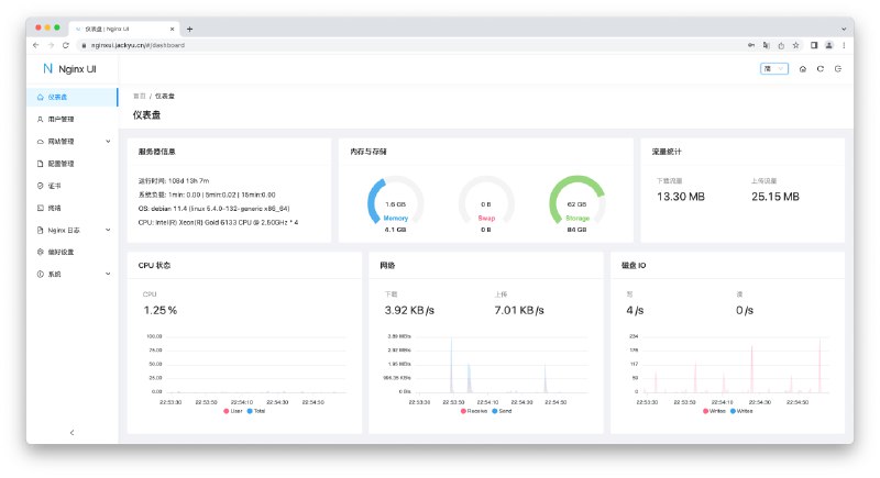
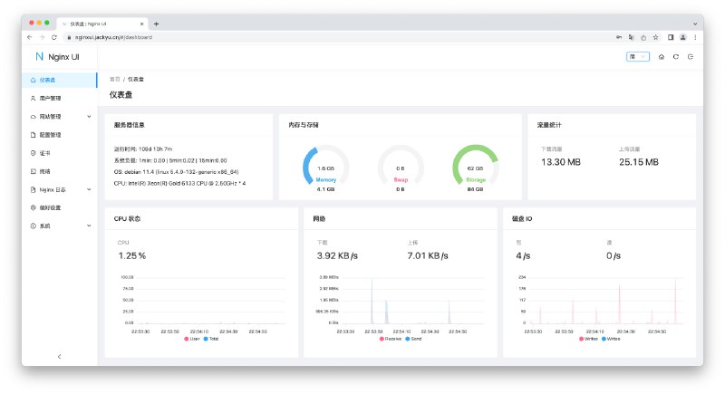
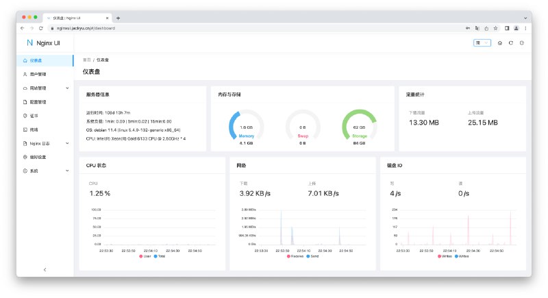
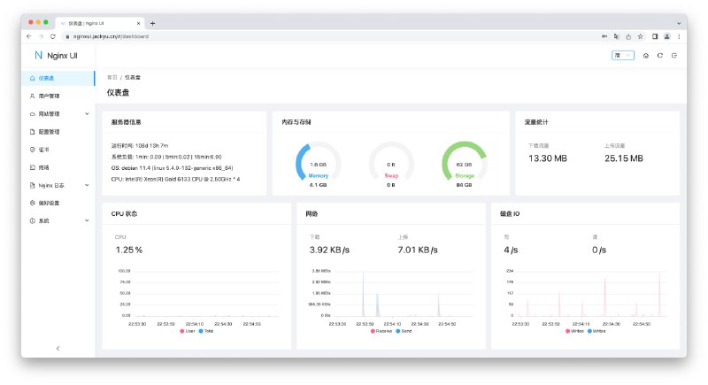
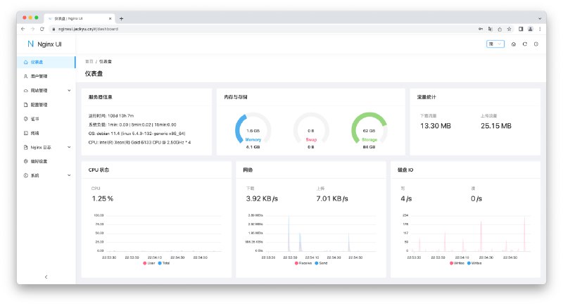
#开源 #服务器

Nginx UI - 一款开源的 Nginx 网络管理界面

在线体验 | 帐密 admin

💡Features

▫️内置 ChatGPT 助理
▫️一键申请/续签 SSL
▫️内置命令行终端
▫️支持在线编辑 Nginx 配置文件
▫️支持查看服务器 CPU、内存、系统负载、磁盘使用率等指标
▫️...

📄如果你不想用宝塔面板,或许 Nginx UI 是个不错的选择

项目还比较初期,但是开源,所以有更多的操作空间

🎁建站推荐使用 Cloudcone ,1H1G 年付 21.6 美元

📢关注频道:@geekshare
💬加入群聊:
@igeekshare
📮欢迎投稿:
@Geekshare_bot
 
 
Back to Top