在线语法检查器 - 微软出品的免费语法检查工具
📄该工具可以检查你的语法错误,以及提出更简洁清晰写法的建议,还会指出单词短语的正式程度等实用功能
配合DeepL,你也可以写成严谨的英文信件、简历、文章等
📢关注频道:@geekshare
💬加入群聊:@igeekshare
📮欢迎投稿:@Geekshare_bot
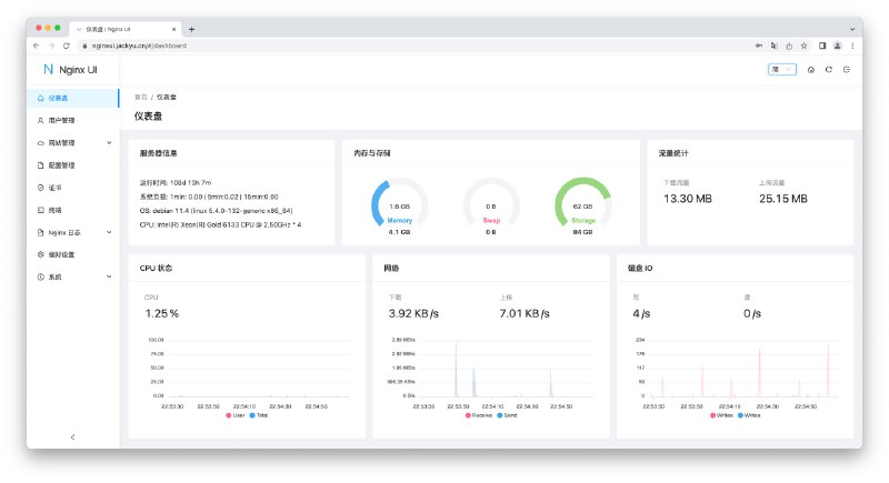
Nginx UI - 一款开源的 Nginx 网络管理界面
⏺在线体验 | 帐密
admin
💡Features▫️内置 ChatGPT 助理
▫️一键申请/续签 SSL
▫️内置命令行终端
▫️支持在线编辑 Nginx 配置文件
▫️支持查看服务器 CPU、内存、系统负载、磁盘使用率等指标
▫️...
📄如果你不想用宝塔面板,或许 Nginx UI 是个不错的选择
项目还比较初期,但是开源,所以有更多的操作空间
🎁建站推荐使用 Cloudcone ,1H1G 年付 21.6 美元
📢关注频道:@geekshare
💬加入群聊:@igeekshare
📮欢迎投稿:@Geekshare_bot
KeepChatGPT - 一个可以让你更顺畅地使用 ChatGPT 的油猴脚本
⚙️直接安装 | 🐵安装油猴
💡Features
▫️解决报错Something went wrong....
▫️解决报错Conversation not found
▫️解决报错NetworkError when attempting to fetch resource.
▫️支持取消后台监管审计
▫️解决被频繁地打断交流
▫️解决频繁地刷新网页
▫️....
📄以上问题一直都是中国大陆用户访问过程中长期存在的问题,现在终于有大神搭救了
我尝试新开一个对话过10分钟再去聊,竟然没断无需刷新,体验杠杠的
开发者也直接表明了其原理是利用 Headless 绕过打开页面时的Cloudflare爬虫验证,以及利用 non-click 绕过不定时的Cloudflare机器人验证
📢关注频道:@geekshare
💬加入群聊:@igeekshare
📮欢迎投稿:@Geekshare_bot
科研路上,我为什么离不开 Joplin [by Jiaozi]
https://sspai.com/post/77020
https://sspai.com/post/77020
▎microblog\.pub
一个 #自托管、单用户、ActivityPub 兼容的微博,支持 #Docker 快速部署
项目地址|项目文档
频道 @dejavuBlog
群组 @dejavuGroup
[2023-04-22] V2ex 最热 34条
.NET
精简版 win10 死活安装不了.net4.8 运行时,有无办法强制覆盖安装?
ACG
二次元游戏为什么不彻底封杀刷初始号的或者给新手福利好一些?一个经常翘课的同学淘宝卖各种游戏初始号赚了一千多万,已经润了
Apple
Apple Music 免费订阅整理(4-6 个月)
有 AC+的情况下, iPhone 最大容量 80%以上但状态提示维修是不是也可以免费换电池?
求盆友们推荐一下耳机
VPS
年付 vps 求推荐!
优惠信息
悦刻 5 代烟杆询价,闲置的大佬有出的吗
分享发现
给大家分享一下我的书签-工具栏
[搬运] 免费的 gpt3.5、gpt4
今天发现一款最接近彩色墨水屏的显示屏了,惊艳!
世界上又多了一个米黑
宽带症候群
电信宽带恶心到我了,速度拉满下载,会过段时间给我断掉一下!
深圳
深圳有灌篮高手的群或者后援会吗?
移民
想润日本的朋友们:好消息来了
程序员
我的开源项目与开源经历分享
2023 年了,希望果粉们不要掉在苹果的茧房里出不来了
求教网络安全相关。
和 ChatGPT 纠缠了几个小时,总算弄明白一个问题了,但是不确定她说的对不对,再来确认一下
大家现在用什么字体可以分享下啊,想找个兼容中文的等宽字体
把家用文件服务器开放到公网,有什么手段可以避免被攻击?
想请教 windows 上如何阅读 epub?
职场话题
远离办公室政治
应届生 Offer 选择,求解惑
酷工作
应届 offer 选择求助
问与答
有哪些 openai 三方代理吗?
有好用速度快的截图翻译软件吗?
GPT 也没吹的这么神啊,一个 VBA 写了一个小时了
为什么外卖平台难吃的店能开很久且人气看上去很火爆?
应届毕业出国找开发相关工作的可能性
你用的线路 ChatGPT 稳定吗?
一年前绑架了一只小猫,这一段 1 岁了。谢谢当时 v 友们的解答,来放点猫片
人生的可能性与稳定性,你更愿意选哪个?
想建一个 AI 讨论微信群
在天猫超市买的牛奶喝了胃疼该怎么办呀?
.NET
精简版 win10 死活安装不了.net4.8 运行时,有无办法强制覆盖安装?
ACG
二次元游戏为什么不彻底封杀刷初始号的或者给新手福利好一些?一个经常翘课的同学淘宝卖各种游戏初始号赚了一千多万,已经润了
Apple
Apple Music 免费订阅整理(4-6 个月)
有 AC+的情况下, iPhone 最大容量 80%以上但状态提示维修是不是也可以免费换电池?
求盆友们推荐一下耳机
VPS
年付 vps 求推荐!
优惠信息
悦刻 5 代烟杆询价,闲置的大佬有出的吗
分享发现
给大家分享一下我的书签-工具栏
[搬运] 免费的 gpt3.5、gpt4
今天发现一款最接近彩色墨水屏的显示屏了,惊艳!
世界上又多了一个米黑
宽带症候群
电信宽带恶心到我了,速度拉满下载,会过段时间给我断掉一下!
深圳
深圳有灌篮高手的群或者后援会吗?
移民
想润日本的朋友们:好消息来了
程序员
我的开源项目与开源经历分享
2023 年了,希望果粉们不要掉在苹果的茧房里出不来了
求教网络安全相关。
和 ChatGPT 纠缠了几个小时,总算弄明白一个问题了,但是不确定她说的对不对,再来确认一下
大家现在用什么字体可以分享下啊,想找个兼容中文的等宽字体
把家用文件服务器开放到公网,有什么手段可以避免被攻击?
想请教 windows 上如何阅读 epub?
职场话题
远离办公室政治
应届生 Offer 选择,求解惑
酷工作
应届 offer 选择求助
问与答
有哪些 openai 三方代理吗?
有好用速度快的截图翻译软件吗?
GPT 也没吹的这么神啊,一个 VBA 写了一个小时了
为什么外卖平台难吃的店能开很久且人气看上去很火爆?
应届毕业出国找开发相关工作的可能性
你用的线路 ChatGPT 稳定吗?
一年前绑架了一只小猫,这一段 1 岁了。谢谢当时 v 友们的解答,来放点猫片
人生的可能性与稳定性,你更愿意选哪个?
想建一个 AI 讨论微信群
在天猫超市买的牛奶喝了胃疼该怎么办呀?
SharpWxDump - 一个开源的微信客户端取证项目
📄利用此项目你可以获取微信用户个人信息,包括昵称/账号/手机/邮箱/聊天记录
📖教程via乌鸦安全
🔖Go语言版本
SharpWxDump:增加了微信聊天记录分析功能
📢关注频道:@geekshare
💬加入群聊:@igeekshare
📮欢迎投稿:@Geekshare_bot
Forefront AI(前线AI) - 一个免费的 ChatGPT4 网站
📄该服务由美国 AI 初创公司「ForefrontAI」于昨日推出
你可以在这个网站免费体验 ChatGPT 3.5 Turbo 以及 ChatGPT 4(输入框点击+号即可切换)
目前支持图像生成,自定义角色,共享对话
图像生成需要输入「
#imagine」加一个空格,再输入 Prompt,实测对中文支持一般⚠️需要注意的是,根据官方推特表示,这是免费的 alpha 内测期间,所以过段时间大概率是会取消免费的
🔖相关阅读
👍🏻高可用 免费 免登录 免KEY的 ChatGPT 镜像合集
📢关注频道:@geekshare
💬加入群聊:@igeekshare
📮欢迎投稿:@Geekshare_bot
[2023-04-21] V2ex 最热 36条
ACG
请佐仓绫音、悠木碧等一线声优用少女声线配一个日语学习 App,用 Live2D 动画做单词释义有没有市场?最近经常刷到某日本 IT 培训机构用类似方法包装 Python 课想到了这个点子
Android
[交流]Android 13 与国产 App 乱写 sdcard 目录
Apple
想在某鱼入手一台 m1 iPad pro,有什么要注意的地方吗?
mac 的下边缘挺锋利的,用触控板一会手掌就割得不舒服,你们咋解决的?
如何看待 Up 主`阿祯吐槽`对 macOS 生态的吐槽?
iPhone
截至目前,高德地图和百度地图谁才是佼佼者?
iPhone 14 Pro 美版无锁开卡槽的双卡,有用过的吗?
macOS
国内大厂 app 做到最烂的就是阿里系的了
阿里产品经理真的牛逼一个夸克用户给另一个用户分享个文件能让另一个用户安装完手机端,电脑端,登录完手机端,电脑端还有电脑网页端,还能再卖个会员,甚至还能读取下手机通讯录相册 GPS 本地网络家里公司里有哪些设备剪贴板还能发垃圾推送垃圾短信
MySQL
MariaDB 市值暴跌,收入不足以支持运营
VPS
小鸡搭的机场速度太慢怎么解决
云计算
希捷向华为供货 740 万块硬盘被重罚
分享创造
[🎁送码]一个能每天记录基金、股票盈亏的记账 App
分享发现
用啥 Linux ? Windows 服务器才是最屌的。
宽带症候群
中国有 3 亿个 IP4 地址所有权,我就是没想明白,怎么会不够用?
成都
成都不让我摇号,可有解?
生活
大佬们,零售冰糕太贵,有啥办法买到便宜冰糕吗?
程序员
剪切粘贴得来的文件还是原来的文件吗?
五一来了,大家公司有发啥福利没?
请教下 AWS, Azure, GCP 使用体验对比
拼夕夕后门保活是否有错?
CentOs 停止维护了,大家现在用什么系统当服务器系统?
有没有出来什么新时代的轻量级文本编辑器啊
不甘心挣死工资,想尝试炒汇之类的
去看了所谓的神医,我一定是疯了
双拼真是我学的最赚的技巧
职场话题
职业发展十字路口求建议!润东京? or 卷上海?
酷工作
腾讯吃相越来越难看,小程序即将新增 2 项收费
问与答
反诈”给警察的权限这么大吗?接听境外来电就可以随意上门查水表?
大家推荐一下电动车
房贷提前还款被银行拖延不决大家都怎么处理的
为什么主流的 AI 应用都要屏蔽中国用户或者不让中国用户付费试用啊?
大家怎么把手机里的照片传到电脑上的?
万能的 v 友们求鉴别(嘎腰子? )
当有一份副业在 20k-40k 潜力还很大,和一个每月 8k 的国企,你们怎么选?
能把一手好牌打烂的互联网公司或产品有哪家?
ACG
请佐仓绫音、悠木碧等一线声优用少女声线配一个日语学习 App,用 Live2D 动画做单词释义有没有市场?最近经常刷到某日本 IT 培训机构用类似方法包装 Python 课想到了这个点子
Android
[交流]Android 13 与国产 App 乱写 sdcard 目录
Apple
想在某鱼入手一台 m1 iPad pro,有什么要注意的地方吗?
mac 的下边缘挺锋利的,用触控板一会手掌就割得不舒服,你们咋解决的?
如何看待 Up 主`阿祯吐槽`对 macOS 生态的吐槽?
iPhone
截至目前,高德地图和百度地图谁才是佼佼者?
iPhone 14 Pro 美版无锁开卡槽的双卡,有用过的吗?
macOS
国内大厂 app 做到最烂的就是阿里系的了
阿里产品经理真的牛逼一个夸克用户给另一个用户分享个文件能让另一个用户安装完手机端,电脑端,登录完手机端,电脑端还有电脑网页端,还能再卖个会员,甚至还能读取下手机通讯录相册 GPS 本地网络家里公司里有哪些设备剪贴板还能发垃圾推送垃圾短信
MySQL
MariaDB 市值暴跌,收入不足以支持运营
VPS
小鸡搭的机场速度太慢怎么解决
云计算
希捷向华为供货 740 万块硬盘被重罚
分享创造
[🎁送码]一个能每天记录基金、股票盈亏的记账 App
分享发现
用啥 Linux ? Windows 服务器才是最屌的。
宽带症候群
中国有 3 亿个 IP4 地址所有权,我就是没想明白,怎么会不够用?
成都
成都不让我摇号,可有解?
生活
大佬们,零售冰糕太贵,有啥办法买到便宜冰糕吗?
程序员
剪切粘贴得来的文件还是原来的文件吗?
五一来了,大家公司有发啥福利没?
请教下 AWS, Azure, GCP 使用体验对比
拼夕夕后门保活是否有错?
CentOs 停止维护了,大家现在用什么系统当服务器系统?
有没有出来什么新时代的轻量级文本编辑器啊
不甘心挣死工资,想尝试炒汇之类的
去看了所谓的神医,我一定是疯了
双拼真是我学的最赚的技巧
职场话题
职业发展十字路口求建议!润东京? or 卷上海?
酷工作
腾讯吃相越来越难看,小程序即将新增 2 项收费
问与答
反诈”给警察的权限这么大吗?接听境外来电就可以随意上门查水表?
大家推荐一下电动车
房贷提前还款被银行拖延不决大家都怎么处理的
为什么主流的 AI 应用都要屏蔽中国用户或者不让中国用户付费试用啊?
大家怎么把手机里的照片传到电脑上的?
万能的 v 友们求鉴别(嘎腰子? )
当有一份副业在 20k-40k 潜力还很大,和一个每月 8k 的国企,你们怎么选?
能把一手好牌打烂的互联网公司或产品有哪家?
在失控中,平台催生了各种各样的 “ 恶人 ”。自私、地域歧视、嫉妒与报复心由于平台生态的失控,沿着互联网四处蔓延。
近一个月前,商家掀起了一轮针对拼多多的 “ 起义炸店 ” 风波,引起了电商行业的广泛关注。
电商很多,商家们为了 “ 报复 ”,形成了某种诡异的 “ 罪恶循环 ”:我店里被仅退款了,就去仅退款别的商家挽回损失。
当买家在平台 “ 白嫖 ” 成本极低时,“ 恶 ” 会扩散,成为一种集体行为,一个薅到的带着身边人一起薅。从去年帮助商家维权开始,刘晓平大概接触了超过 5000 起诉讼,这些被定义为 “ 白嫖党 ” 的人里,超过 60% 是二十多岁的年轻人,出现了明显地域集中的特点。他帮助过一位卖牛仔裤的商家,有 60 个店铺在拼多多平台,一年仅退款超过十万单,其中属地为某六个省的占比超过了 90% 。
这样的情形带来了另一种极端,一些商家为了减少损失,开始屏蔽某些城市,甚至精确到小区,而那些真正需要商品的正常消费者,成了无辜的连带责任者。
有时候卖家在和买家正在沟通产品问题时,突然聊天界面终止,平台介入,直接请买家点击仅退款,这单就结束了。
“ 我打电话过去,人家消费者也很懵逼,她只是想问问假发怎么保养,” 他说。
全文:https://mp.weixin.qq.com/s/x6qqpg_mLC3liqRi6iVgHw #科技圈大小事
简朴 - 一个可以通过浏览器管理手机的 APP
💡Features
▫️无广告
▫️内置 Markdown 编辑器来管理笔记
▫️支持投屏、互传文件、RSS阅读
▫️内置 ChatGPT 对话界面,需要输入 API 使用
▫️开源并且数据存储在本地,使用TLS + AES256-GCM 加密以确保数据安全
📄APP 如其名,非常的简朴,可以把手机摇身一变成为一个网站
📢关注频道:@geekshare
💬加入群聊:@igeekshare
📮欢迎投稿:@Geekshare_bot
#更新 LemonBench 版本更新
因现有LemonBench v1.0 (a.k.a LemonBenchIntl)架构过于陈旧,已经无法支撑现有运行,计划更新到过渡的LemonBench v2.0 Beta版本及接下来基于全新架构的LemonBench v3.0,故规划如下:
🛠 旧版本 LemonBench GeoIP API 下线 (改为由
🚫 LemonBench 交流群组暂时关闭
请各位博主和评测频道主将LemonBench的链接更换为:
- 稳定版 (推荐使用):
(1)
(1)
感谢大家对于LemonBench的支持,曾经也一度因为开源发布,几乎没有收到任何的收入,导致数次想要直接删库跑路,也有很多人好心相劝让我把LemonBench转入商业运营模式;但当我看到短链接系统后台统计数据和服务器的Nginx Log时,我知道这次我真的没有造出来依托答辩,反而真的有很多人在支持我的作品!在这里也非常感谢大家!
后续可能会通过引入主机商广告位、LemonBench尾部一句话广告等方式获取收益(恰烂饭),会稍微影响一点美观度,但请放心,绝对不会像CSDN那样开幕雷击的!
— 某菜鸡柠檬,写于 2023/04/21
因现有LemonBench v1.0 (a.k.a LemonBenchIntl)架构过于陈旧,已经无法支撑现有运行,计划更新到过渡的LemonBench v2.0 Beta版本及接下来基于全新架构的LemonBench v3.0,故规划如下:
🛠 旧版本 LemonBench GeoIP API 下线 (改为由
ipapi.co 提供支持)🚫 LemonBench 交流群组暂时关闭
请各位博主和评测频道主将LemonBench的链接更换为:
- 稳定版 (推荐使用):
(1)
wget -O- https://ilemonra.in/LemonBench | bash -s -- --fast
(2) curl -fsL https://ilemonra.in/LemonBench | bash -s -- --fast
- 测试版 (可及时体验新功能,较为不稳定):(1)
wget -O- https://ilemonra.in/LemonBench-Beta | bash -s -- --fast
(2) curl -fsL https://ilemonra.in/LemonBench-Beta | bash -s -- --fast
原有 LemonBenchIntl 将于数日后关闭,后续将统一使用以上路径获取LemonBench。感谢大家对于LemonBench的支持,曾经也一度因为开源发布,几乎没有收到任何的收入,导致数次想要直接删库跑路,也有很多人好心相劝让我把LemonBench转入商业运营模式;但当我看到短链接系统后台统计数据和服务器的Nginx Log时,
后续可能会通过引入主机商广告位、LemonBench尾部一句话广告等方式获取收益
— 某菜鸡柠檬,写于 2023/04/21